Purpose
The Dashboard provides a consolidated operational view of traffic inspected by WAAP. It helps DevSecOps teams quickly understand the security posture of protected applications and APIs and identify anomalies in traffic patterns. The Dashboard supports two scopes of analysis:- Account-level view — a global overview across all protected domains in the WAAP account. This view helps teams understand overall traffic volume, attack pressure, and the effectiveness of protection policies across the entire application portfolio.
- Domain-level view — a focused perspective for a single protected domain. This view allows teams to analyze traffic behavior, attack patterns, and mitigation actions for a specific application or API.

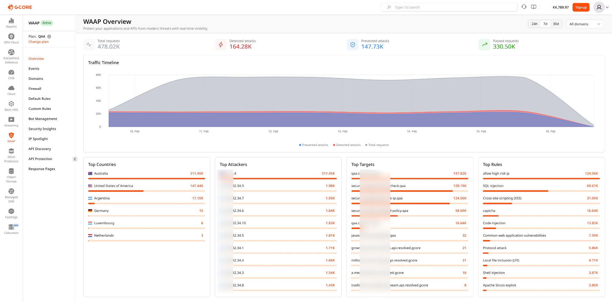
- Total requests
- Detected attacks
- Prevented attacks
- Passed requests
- Traffic timeline
- Top activity indicators such as source countries, attackers, targets, and triggered rules
Operational scenarios
Monitoring production security posture
Security engineers often use the Dashboard as a daily operational checkpoint. For example, a team reviewing the previous 24 hours may notice a spike in detected attacks without a corresponding increase in prevented attacks. This can indicate that a protection rule is operating in monitoring mode or that enforcement policies need adjustment. This scenario helps teams:- validate recent rule or policy deployments
- detect drift in security configuration
- identify assets that require stricter protection
Identifying the most targeted application
Organizations frequently protect multiple domains, APIs, and services within a single WAAP account. The Dashboard helps teams determine which assets are currently under the highest attack pressure. For example:- a payment API may be receiving credential-stuffing attempts
- an authentication endpoint may be targeted by brute-force automation
- a public API may attract scanning or enumeration activity
Correlating traffic spikes with security activity
Traffic spikes are not always malicious. They can be caused by product launches, marketing campaigns, automated crawlers, or partner integrations. The Dashboard helps distinguish between legitimate traffic growth and hostile automation by displaying request volume together with detected and prevented attacks on the same timeline. Example use cases include:- monitoring application behavior during product releases
- distinguishing attack waves from legitimate demand spikes
- performing rapid incident triage during abnormal traffic events
Communicating security value to stakeholders
Account-level Dashboard metrics provide a clear operational summary that can be used in executive briefings, customer demonstrations, or internal reporting. Teams often use these views to demonstrate:- the volume of malicious traffic intercepted by WAAP
- the most frequently targeted assets
- the effectiveness of security policies over time
Recommended workflow
A common investigation workflow starts with the Dashboard:- Review traffic and attack trends.
- Identify abnormal spikes or unusual activity.
- Narrow the relevant time range.
- Pivot into Events for detailed request analysis.